Funboost 是一个 Python 分布式函数调度平台。以下是您的核心学习资源导航:
| 资源类型 | 链接地址 | 说明 |
|---|---|---|
| ⚡ 快速预览 | 👉 点击查看演示 | 直观感受框架运行效果 |
| 📖 完全教程 | 👉 ReadTheDocs | 包含原理、API 与进阶用法 |
| 🤖 AI 助教 | 👉 AI 学习指南 | [必读] 利用 AI 掌握框架的最佳捷径 |
| 📄 超级 AI 上下文文档 | 👉 funboost_all_docs_and_codes.md | 约 900K 上下文,包含 Rules、Skills、完整教程、源码和使用 Demo,直接投喂给 AI 即可让它帮你写代码 |
funboost是一个 万能 强大 简单 自由 的 python 全功能分布式调度框架,是一个 Python 分布式函数调度平台,它的作用是给用户任意项目的任意函数赋能
Funboost 的核心价值主张:把复杂留给框架,把简单留给用户。
<iframe src="https://ydf0509.github.io/funboost_git_pages/index2.html" width="100%" height="2400" style="border:none;"></iframe> 您的浏览器不支持音频播放。funboost 采用经典的 生产者 → Broker → 消费者 架构模型,并支持可选的 RPC 模式(消费者 → 生产者)。
虽然 funboost 的功能丰富度远超 scrapy 等专业框架,但其架构设计却保持了极致的简洁性,核心流程一目了然。
funboost使用极其简单,只有一行@boost,但是用户能想得到的功能全都有。良好的软件设计架构,以致funboost框架可以扩展无限可能。
从funboost 思维导图来看,funboost支持 40+ 种消息队列支持、30+ 种任务控制功能、所有python并发模式、roc、微批消费、cdc事件驱动、 funboost管理可视化、分布式定时任务、faas 热加载、workflow任务编排、boost_spider爬虫、promethus指标监控、opentelemetry全链路任务追踪等, 适用范围顶python编程半边天。
思维导图图片分辨率大,建议下载保存,用本地图片软件查看。
1.0.2 快速了解和上手funboost,直接看1.3例子
pip install funboost --upgrade
或 pip install funboost[all] #一次性安装所有小众三方中间件 -
万能分布式调度:
funboost通过一行 @boost 装饰器,将普通函数瞬间升级为具备 分布式执行、FaaS 微服务化、CDC 事件驱动 能力的超级计算单元,连接一切,调度万物。 -
全能支持:自动支持 40+种 消息队列 + 30+种 任务控制功能 +
python中所有的并发执行方式。 -
FaaS 能力:通过
funboost.faas的功能,可以一键快速实现 FaaS (Function as a Service),让函数秒变自动发现的微服务。 -
重功能,轻使用:
funboost的功能是全面性重量级,用户能想得到的功能 99% 全都有;但使用方式却是极致轻量级,只有@boost一行代码需要写。 -
颠覆性设计:
funboost的神奇之处在于它同时拥有“轻量级使用方式”和“重量级功能集”,完全颠覆了“功能强大=使用复杂”的传统思维。它是对传统 Python 框架设计的一次巧妙超越。只需要一行
@boost代码即可分布式执行python一切任意函数,99% 用过funboost的pythoner核心感受是:方便、高速、强大、自由。
funboost 是 Python 函数的万能加速器。它包罗万象,一统编程思维,将经典的 生产者 + 消息中间件 + 消费者 模式封装到了极致。
无论新老项目,Funboost 都能无缝融入,为您提供以下核心能力:
-
🌐 需要分布式? 没问题!Funboost 支持 40+种 消息队列中间件。只要是叫得上名字的 MQ(甚至包括数据库、文件系统),它都能支持。
-
⚡ 需要 FaaS (Function as a Service)? 这是亮点! 借助
funboost.faas,您可以一键将普通函数转化为 HTTP 微服务接口。函数自动发现,发布消息、获取结果、管理任务,瞬间完成 Serverless 般的体验。 -
🚀 需要并发? 满足你!Python 所有的并发模式(线程、协程、多进程)任你选择,甚至支持它们叠加使用,榨干 CPU 性能。
-
🛡️ 需要可靠性? 稳如泰山!消费确认 (ACK)、自动重试、死信队列 (DLQ)、断点续爬... 即使服务器宕机,任务也绝不丢失。
-
🎛️ 需要控制力? 如臂使指!精准 QPS 控频、分布式限流、定时任务、延时任务、超时熔断、任务过滤... 给您三十多种控制武器。
-
📊 需要监控? 一目了然!开箱即用的 Funboost Web Manager,让您对任务状态、队列积压、消费者实例等信息了如指掌。
-
🦅 需要自由? 零侵入!它不绑架您的代码,不强管您的项目结构。随时能用,随时能走,还您最纯粹的 Python 编程体验。
Funboost 的功能已经极其丰富,甚至可以用“功能过剩”或“全能怪兽”来形容。
Funboost 早已超越了“任务队列框架”的传统定义,它已进化为新一代的「分布式函数调度平台 (Universal Function Computing Platform)」。
如果说 Celery 是异步任务的“工具”,那么 Funboost 则是函数计算的“基础设施”。它不仅完美覆盖了 Celery 的核心能力,更打破了技术栈的边界,以**“函数”**为原子核心,贪婪地吞噬并融合了 FaaS、RPC、微服务架构、网络爬虫、实时数据同步 (CDC/ETL) 、IOT(MQTT)、分布式定时任务、部署、运维;并完整支持 事件驱动 (EDA) 与 全链路可观测性(OpenTelemetry)。
在 Funboost 的世界里,不再是对标 Celery,而是重新定义 Python 函数的生产力边界。
答:很难用一句话定义它。Funboost 是一个万能框架,几乎覆盖了 Python 所有的编程业务场景。它的答案是发散的,拥有无限可能。
答:绝对值得。选择一个用途狭窄、性能平庸、写法受限的框架,确实是在浪费生命。Funboost 则完全不同。
核心比喻:
funboost与celery的关系,如同 iPhone 与 诺基亚塞班。 它们的核心功能虽都是通讯(任务调度),但不能因为功能重叠就判定为重复造轮子。正如 iPhone 重新定义了手机,Funboost 正在重新定义分布式任务调度,让“框架奴役”成为历史。
1. 共同点 两者本质上都是基于分布式消息队列的异步任务调度框架,遵循经典的编程思想:
生产者 (Producer)->中间件 (Broker)->消费者 (Consumer)
2. 核心区别
| 维度 | Celery (重型框架) | Funboost (函数增强器) |
|---|---|---|
| 设计理念 | 框架奴役:代码需围绕 Celery 的架构和 App 实例组织。 | 自由赋能:非侵入式设计,为任意函数插上分布式的翅膀。 |
| 一等公民 | Celery App 实例 (Task 是二等公民) |
用户函数 (无需关注 App 实例) |
| 核心语法 | 需定义 App,使用 @app.task |
直接使用 @boost 装饰器 |
| 易用性 | 需规划特定的项目结构,上手门槛较高。 | 极简,任意位置的新旧函数加上装饰器即可用。 |
| 性能表现 | 传统性能基准。 | 断层式领先:发布性能是 Celery 的 22倍,消费性能是 46倍。 |
| 功能广度 | 支持主流中间件。 | 支持 40+ 种中间件,拥有更多精细的任务控制功能。 |
| AI 辅助编程 | 官方文档需人工亲自阅读,学习成本高。 | 超级 AI 上下文文档:funboost_all_docs_and_codes.md(约 900K 上下文),可直接投喂给 AI,让 AI 帮你写代码、解答问题,无需吃苦看文档。 |
funboost 全面覆盖 Python 生态下的并发执行方式,并支持灵活的组合叠加:
- 基础并发模式:支持
threading(多线程)、asyncio(异步IO)、gevent(协程)、eventlet(协程) 以及单线程模式。 - 叠加增强模式:支持 多进程 (Multi-Processing) 与上述任一细粒度并发模式(如多线程或协程)进行叠加,最大限度利用多核 CPU 资源。
得益于强大的架构设计,在 funboost 中 “万物皆可为 Broker”。不仅涵盖了传统 MQ,更拓展了数据库、网络协议及第三方框架。
- 传统消息队列:RabbitMQ, Kafka, NSQ, RocketMQ, MQTT, NATS, Pulsar 等。
- 数据库作为 Broker:
- NoSQL: Redis (支持 List, Pub/Sub, Stream 等多种模式), MongoDB.
- SQL: MySQL, PostgreSQL, Oracle, SQL Server, SQLite (通过 SQLAlchemy/Peewee 支持).
- 网络协议直连:TCP, UDP, HTTP, gRPC (无需部署 MQ 服务即可实现队列通信)。
- 文件系统:本地文件/文件夹, SQLite (适合单机或简单场景).
- 事件驱动 (CDC):支持 MySQL CDC (基于 Binlog 变更捕获),使 Funboost 具备了事件驱动能力,设计理念远超传统任务队列。
- 第三方框架集成:可直接将 Celery, Dramatiq, Huey, RQ, Nameko 等框架作为底层 Broker,利用 Funboost 的统一接口调度它们的核心。
答案是:极易上手。Funboost 是“反框架”的框架。
-
🎯 核心极简 整个框架只需要掌握
@boost这一个装饰器及其入参(BoosterParams)。所有的用法几乎都遵循 1.3 章节 示例的模式,一通百通。 -
🛡️ 零代码侵入
- 拒绝“框架奴役”:不像
Celery、Django或Scrapy那样强迫你按照特定的目录结构组织代码(一旦不用了,代码往往需要大改)。 - 即插即用:Funboost 对你的项目文件结构 0 要求,你可以随时将其引入任何新老项目中。
- 拒绝“框架奴役”:不像
-
🔄 进退自如(双模运行) 即使引入了 Funboost,也不需要担心代码被绑定。加上
@boost装饰器后,你的函数依然保持纯洁:- 调用
fun(x, y):直接运行函数(同步执行,不经过队列,即使加了装饰器也和没加装饰器一样)。 - 调用
fun.push(x, y):发送到消息队列(分布式异步执行)。
- 调用
-
🤖 面向 AI 编程的超级ai上下文文档 Funboost 提供了
funboost_all_docs_and_codes.md(约 900K 上下文),包含完整教程、源码和示例。你可以直接将其投喂给 AI(如 DeepSeek、Gemini 等百万上下文模型),让 AI 帮你快速生成 Funboost 代码、解答问题或定制扩展,实现极致的 AI 辅助编程体验。
👉 关于"Funboost 学习和使用难吗?"的详细深度回答,请参阅文档 6.0.c 章节。
Funboost 内置了强大的 Funboost Web Manager 管理系统。
- 全方位掌控:支持对任务消费情况进行全面的查看、监控和管理。
- 开箱即用:无需额外部署复杂的监控组件,即可掌握队列积压、消费者状态等核心指标。
Funboost 的性能与 Celery 相比,有着数量级的优势(基于控制变量法测试):
- 发布性能:是 Celery 的 22倍。
- 消费性能:是 Celery 的 46倍。
注:详细的控制变量法对比测试报告,请参阅文档 2.6 章节。
95% 的用户在初步使用后都表示“相见恨晚”。核心评价如下:
- 极致自由:Funboost 对用户代码的编程思维零侵入。
- 拒绝改造:不像其他框架要求用户围绕框架逻辑重构代码,Funboost 尊重用户的原生代码结构。
- 核心体验:简单、强大、丰富。
🚀 快速上手指南
- 文档说明:文档篇幅较长,主要包含原理讲解与框架对比(
How&Why)。- 学习捷径:您只需要重点学习 [1.3 章节] 的这 1 个例子即可! 其他例子仅是修改
@boost装饰器中BoosterParams的入参配置。- 核心要点:
funboost极其易用,仅需掌握一行@boost代码。- 🤖 AI 辅助:强烈推荐阅读 [第 14 章],学习如何利用 AI 大模型快速掌握
funboost的用法。
🔗 在线文档地址:ReadTheDocs - Funboost Latest 超级ai上下文文档:funboost_all_docs_and_codes.md
- GitHub 项目主页:ydf0509/funboost
- nb_log 日志文档:NB-Log Documentation
有了 funboost,开发者将获得“上帝视角”的调度能力:
- 🚫 告别繁琐:无需亲自手写进程、线程、协程的底层并发代码。
- 🔌 万能连接:无需亲自编写操作
Redis、RabbitMQ、Kafka、Socket等中间件的连接代码。 - 🧰 全能控制:直接拥有 30+ 种企业级任务控制功能。
以下两种方式均实现 10并发 运行函数 f。Funboost 更加简洁且具备扩展性。
import time
from concurrent.futures import ThreadPoolExecutor
def f(x):
time.sleep(3)
print(x)
pool = ThreadPoolExecutor(10)
if __name__ == '__main__':
for i in range(100):
pool.submit(f, i)import time
from funboost import BoosterParams, BrokerEnum
# 仅需一行装饰器,即可获得 10 线程并发 + 消息队列能力
@BoosterParams(queue_name="test_insteda_thread_queue",
broker_kind=BrokerEnum.MEMORY_QUEUE,
concurrent_num=10,
is_auto_start_consuming_message=True)
def f(x):
time.sleep(3)
print(x)
if __name__ == '__main__':
for i in range(100):
f.push(i)Funboost 将分布式系统的复杂性封装于内核,向下屏蔽基础设施差异,向上提供标准化的调度原语。以下是框架核心能力的 7 维全景视图:
| 能力模块 | 技术特性说明 |
|---|---|
| Broker 适配 | 40+ 协议支持:RabbitMQ, Kafka, RocketMQ, Pulsar, NATS, Redis (List/Stream/PubSub), SQL/NoSQL, 文件系统, TCP/UDP/HTTP。 |
| FaaS 微服务 | 自动路由:通过 funboost.faas,消费函数自动注册为 FastAPI/Flask/Django 接口;支持 服务发现 与 热更新。 |
| CDC 事件驱动 | Binlog 监听:支持 MYSQL_CDC,实现数据库变更实时触发函数执行,轻量级替代 Canal/Flink 组件。 |
| 框架托管 | 无缝兼容:支持接管 Celery, Dramatiq, RQ, Huey 等框架作为底层驱动,统一上层 API。 |
| 异构通信 | 多协议支持:支持 gRPC 双向通信与 MQTT 物联网协议集成。 |
| 超级装饰器 | funboost当做超级装饰器使用:即使你不用消息队列,也建议使用funboost,因为@boost控制函数功能极其丰富 |
- 混合并发模型:原生支持
Threading、Gevent、Eventlet、Asyncio(原生事件循环)、Single_thread五种模式。 - 多进程叠加:支持
mp_consume(n),在上述并发模式之上叠加 多进程,突破 GIL 限制,充分利用多核 CPU。 - 微批处理 (Micro-Batch):提供
MicroBatchConsumerMixin,支持自动缓冲聚合单条消息进行批量处理(如批量 DB 写入),显著提升 I/O 吞吐。 - 零拷贝模式:内存队列支持
Ultra-Fast模式,跳过序列化开销,实现进程内微秒级通信。
- 心跳级 ACK:基于消费者心跳检测的 ACK 机制。可识别进程僵死或崩溃,秒级回收并重发未确认任务,避免长耗时任务被误判。
- 异常重试:支持指数退避策略,支持针对特定异常类型的重试配置。
- 死信队列 (DLQ):重试耗尽或捕获特定异常后,自动将消息移交死信队列,保障现场数据不丢失。
- 全量持久化:支持将函数入参、执行结果、耗时、异常堆栈自动持久化至 MongoDB/MySQL,实现数据可回溯。
- 多维监控告警:内置五种开箱即用的告警方式(内置告警 Mixin、熔断器钩子、Prometheus 指标、Mongo 轮询、ELK 日志),可按连续失败次数或滑动窗口错误率配置告警规则,支持钉钉、企业微信、飞书、Webhook 等多种通道;任务恢复后自动发送恢复通知,形成故障感知与解决的完整闭环。(在文档 6.30 funboost 如何实配置触发失败告警和恢复告警 一节中有详细说明)
- 精准控频 (QPS):原生支持从极低频(0.00001次/秒)到高频(50000次/秒)的 QPS 速率限制,以匀速间隔的方式执行任务。
- 周期额度 (Quota):支持在指定周期(如1分钟)内限制任务执行的总次数,任务可随到随执行(非匀速)。例如:设置"每分钟最多执行100次",100次额度用完后将等待下一周期。此功能用法详见 4b.12 章节。
- 分布式限流:基于funboost的Redis 心跳信息协调,实现跨服务器、跨容器的 全局流量控制。
- 分组消费:支持
consume_group,按业务组别启动消费者,实现大单体应用的资源隔离。 - 手动熔断管理:支持运行时动态下发指令,实时 暂停/恢复 指定队列的消费。
- 自动熔断管理:使用CircuitBreakerConsumerMixin扩展,支持自动熔断、半开、恢复,支持阻塞模式和降级模式。
- 批处理流控:提供
wait_for_possible_has_finish_all_tasks,支持脚本级的任务清空等待。
- Workflow 编排:内置声明式编排原语,支持 Chain (串行)、Group (并行)、Chord (回调) 模式。
- 分布式定时:集成
APScheduler,支持 Crontab/Interval/Date 触发器,利用分布式锁防止多实例重复执行。 - 延时任务:原生支持
countdown(相对时间) 和eta(绝对时间) 的延迟调度。 - 任务去重:基于函数入参指纹进行去重(支持 TTL 有效期),屏蔽 URL 随机参数干扰。
- 链路追踪:原生集成 OpenTelemetry,支持接入 Jaeger/SkyWalking,自动注入 Context 实现跨组件全链路追踪。
- 指标监控:内置 Prometheus Exporter,支持 Pull 和 PushGateway 模式,通过 Grafana 展示实时指标。
- Web 控制台:自带可视化管理界面,支持查看积压量、QPS 曲线、消费者元数据。
- 远程运维:支持
RemoteTaskKiller终止特定执行中的任务;支持fabric_deploy实现代码热部署。
- FCT 上下文:提供
from funboost import fct全局对象,在函数调用链任意位置获取 TaskID、重试次数等元数据。 - 全语法支持:完整支持 类方法 (classmethod)、实例方法 (instance method)、异步函数 (async def) 作为消费主体。
- 生命周期 Hook:提供
consumer_override_cls接口,支持重写消息清洗、结果回调等核心逻辑,兼容 非标准格式消息,支持重写任何任意父类方法。 - 对象传输:支持 Pickle 序列化选项,允许直接传递自定义 Python 对象作为任务参数。
- 超级装饰器: 即使用户不需要分布式和消息队列,也可以使用
@boost装饰器配合 MEMORY_QUEUE 模式,一个@boost装饰器就能实现并发控制、QPS 限流、自动重试、任务去重等 10+ 种功能,抵得上 10 个常规装饰器叠加使用。
⚠️ 环境准备 (重要)在运行代码前,请确保您了解
PYTHONPATH的概念。 Windows cmd 或 Linux 运行时,建议将PYTHONPATH设置为项目根目录,以便框架自动生成或读取配置。 👉 点击学习 PYTHONPATH
这个例子演示了如何将一个普通的求和函数变成分布式任务。
代码逻辑说明:
- 定义任务:使用
@boost装饰器,指定队列名task_queue_name1和 QPS5。 - 发布任务:调用
task_fun.push(x, y)发送消息。 - 消费任务:调用
task_fun.consume()启动后台线程自动处理。
import time
from funboost import boost, BrokerEnum, BoosterParams
# 核心配置:使用本地 SQLite 作为消息队列,QPS 限制为 5
@boost(BoosterParams(
queue_name="task_queue_name1",
qps=5,
broker_kind=BrokerEnum.SQLITE_QUEUE
))
def task_fun(x, y):
print(f'{x} + {y} = {x + y}')
time.sleep(3) # 模拟耗时,框架会自动并发绕过阻塞
if __name__ == "__main__":
# 1. 生产者:发布 100 个任务
for i in range(100):
task_fun.push(i, y=i * 2)
# 2. 消费者:启动循环调度
task_fun.consume()💡 Tips 如果在 Linux/Mac 上使用
SQLITE_QUEUE报错read-only,请在funboost_config.py中修改SQLLITE_QUEUES_PATH为有权限的目录(详见文档 10.3)。
运行效果截图:
这是一个集大成的例子,展示了 Funboost 的核心能力:
- ✅ 参数复用:继承
BoosterParams减少重复代码。 - ✅ RPC 模式:发布端同步获取消费结果。
- ✅ 丝滑启动:非阻塞连续启动多个消费者。
- ✅ 定时任务:基于
APScheduler的强大定时能力。
import time
from funboost import boost, BrokerEnum, BoosterParams, ctrl_c_recv, ConcurrentModeEnum, ApsJobAdder
# 1. 定义公共配置基类,减少重复代码
class MyBoosterParams(BoosterParams):
broker_kind: str = BrokerEnum.REDIS_ACK_ABLE
max_retry_times: int = 3
concurrent_mode: str = ConcurrentModeEnum.THREADING
# 2. 消费函数 step1:演示 RPC 模式
@boost(MyBoosterParams(
queue_name='s1_queue',
qps=1,
is_using_rpc_mode=True # 开启 RPC,支持获取结果
))
def step1(a: int, b: int):
print(f'step1: a={a}, b={b}')
time.sleep(0.7)
# 函数内部可以继续发布任务给 step2
for j in range(10):
step2.push(c=a+b+j, d=a*b+j, e=a-b+j)
return a + b
# 3. 消费函数 step2:演示参数覆盖
@boost(MyBoosterParams(
queue_name='s2_queue',
qps=3,
max_retry_times=5 # 覆盖基类默认值
))
def step2(c: int, d: int, e: int=666):
time.sleep(3)
print(f'step2: c={c}, d={d}, e={e}')
return c * d * e
if __name__ == '__main__':
# --- 启动消费 ---
step1.consume() # 非阻塞启动
step2.consume()
step2.multi_process_consume(3) # 叠加 3 个进程并发
# --- RPC 调用演示 ---
async_result = step1.push(100, b=200)
print('RPC 结果:', async_result.result) # 阻塞等待结果
# --- 批量发布演示 ---
for i in range(100):
step1.push(i, i*2)
# publish 方法支持更多高级参数(如 task_id)
step1.publish({'a':i, 'b':i*2}, task_id=f'task_{i}')
# --- 定时任务演示 (APScheduler) ---
# 方式1:指定日期执行
ApsJobAdder(step2, job_store_kind='redis', is_auto_start=True).add_push_job(
trigger='date', run_date='2025-06-30 16:25:40', args=(7, 8, 9), id='job1'
)
# 方式2:间隔执行
ApsJobAdder(step2, job_store_kind='redis').add_push_job(
trigger='interval', seconds=30, args=(4, 6, 10), id='job2'
)
# 阻塞主线程,保持程序运行
ctrl_c_recv()🧠 设计哲学 Funboost 提倡 “反框架” 思维:你才是主角,框架只是插件。
task_fun(1, 2)是直接运行函数,task_fun.push(1, 2)才是发布到队列。 随时可以拿掉@boost,代码依然是纯粹的 Python 函数。
如果你追求极致简洁,也可以直接使用 @BoosterParams 作为装饰器,效果等同于 @boost(BoosterParams(...))。
# 极简写法
@BoosterParams(queue_name="task_queue_simple",qps=5)
def task_fun(a, b):
return a + b这种直接在 @boost传参,而不使用 BoosterParams来传各种配置,是过气写法不推荐,因为不能代码补全了。
# ⚠️ 反例:过时写法,不推荐!
@boost(queue_name="task_queue_simple",qps=5)
def task_fun(a, b):
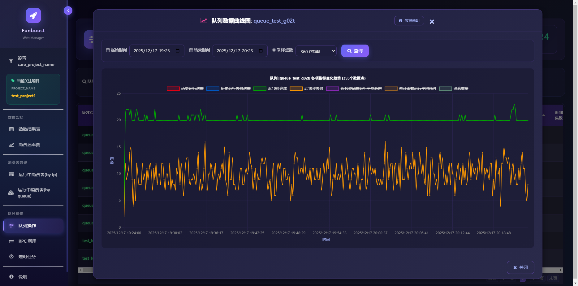
return a + b可视化管理后台提供了强大的监控与运维能力,以下是核心功能截图:
队列操作:查看和操作队列,包括清空、暂停消费、恢复消费、调整QPS和并发

队列操作:查看消费曲线图,查看各种消费指标(历史运行次数、失败次数、近10秒完成/失败、平均耗时、剩余消息数量等)
RPC调用:在网页上对30种消息队列发布消息并获取函数执行结果;可根据task_id获取结果
Python 语言的特性决定了它比 Java/Go 等语言更依赖分布式调度框架。主要原因有两点:
🛑 现状:由于 GIL (全局解释器锁) 的存在,普通的 Python 脚本无法利用多核 CPU。在 16 核机器上,CPU 利用率最高只能达到 6.25% (1/16)。 😓 难点:手动编写
multiprocessing多进程代码非常麻烦,涉及复杂的进程间通信 (IPC)、任务分配和状态共享。
✅ Funboost 的解法:
- 天生解耦:利用中间件(如 Redis/RabbitMQ)解耦任务,无法手写怎么给多进程分配任务和进程间通信。
- 无感多进程:单进程脚本与多进程脚本写法完全一致,无需手写
multiprocessing,自动榨干多核性能。
🐌 现状:作为动态语言,Python 的单线程执行速度通常慢于静态语言。 🚀 需求:为了弥补单机速度,必须通过横向扩展来换取时间。
✅ Funboost 的解法:
- 无缝扩展:代码无需任何修改,即可适应多种运行环境:
- 🔄 多解释器:同一台机器启动多个 Python 进程。
- 🐳 容器化:部署在多个 Docker 容器中。
- ☁️ 跨物理机:部署在多台物理服务器上。
- 统一驱动:Funboost 作为调度核心,让 Python 跑在集群之上,获得媲更高的系统吞吐量。
Funboost 的设计哲学是 “极简主义”。您无需阅读长篇大论,只需通过实践掌握核心:
-
🧪 实验式学习:
- 以 1.3 章节 的求和代码为蓝本。
- 修改
@boost装饰器中的参数(如qps、concurrent_num)。 - 在函数中添加
time.sleep()模拟耗时。 - 观察:观察控制台输出,体会分布式、并发和控频的实际效果。
-
✨ 一行代码原则:
- 这是最简单的框架:核心只有一行
@boost代码。 - 如果您能掌握这个装饰器,就掌握了整个框架。这比学习那些需要继承多个类、配置多个文件的传统框架要简单得多。
- 这是最简单的框架:核心只有一行
🤖 AI 助教 强烈推荐参考 [文档第 14 章],学习如何利用 AI 大模型快速精通
funboost的各种高级用法。
Funboost 的极简招式 + Celery 的深厚内力 = 独步武林
“江湖中人多迷信 Celery 的名门光环,虽 Funboost 身法快过其数十倍,且有演武场(2.6章节)实测为证,奈何部分豪杰固步自封,不愿亲自试剑。 Funboost 遂施展 ‘吸星大法’,将 Celery 纳为己用(作为 Broker)。既入我门,便由我控,以此化解众生执念。”
Celery 称霸 Python 异步江湖十数载,内力虽深厚,但其招式繁复、门规森严(配置繁琐),令无数豪杰望而却步。
今 Funboost 施展 “吸星大法”,只需一招 BrokerEnum.CELERY,顷刻间将 Celery 化为 座下护法。自此,Celery 竟成 Funboost 之一大 子集,听凭号令!
通过 Funboost 驾驭 Celery,犹如令狐冲习得独孤九剑,破尽天下繁琐招式,直击要害:
| 🆚 招式对决 | 🛑 原生 Celery (旧派宗门的桎梏) | 🟢 Funboost 御剑术 (新派宗师的洒脱) |
|---|---|---|
| 启动法门 (部署) |
念诵咒语:需死记硬背 worker/beat 等冗长命令行,稍有错漏便走火入魔。 |
意念合一:代码即启动,无需记忆任何咒语,python xx.py 一剑破万法。 |
| 门派规矩 (结构) |
清规戒律:强行规定目录结构,错置文件即被逐出师门,极其僵化。 | 无招胜有招:飞花摘叶皆可伤人,任意目录、任意文件皆可为战场,毫无束缚。 |
| 心法运转 (门槛) |
经脉逆行:需手动修炼 includes 和 task_routes,极易气血翻涌(配置报错)。 |
浑然天成:自动打通任督二脉,框架自动发现并注册任务,行云流水。 |
| 洞察天地 (体验) |
盲人摸象:@app.task 入参如雾里看花,IDE 无法感知,极易行差踏错。 |
天眼通:BoosterParams 开启全知视角,代码补全如神助,所见即所得。 |
📜 藏经阁 (代码示例) 欲练此功,请翻阅 [11.1 章节]。 您只需施展 Funboost 的极简剑法,底层那拥有万钧之力的 Celery 引擎便会自动为您移山填海,虽有雷霆之威,却无反噬之虞。
需要说明的是,funboost性能是已经远超celery,吸纳celery作为broker,兼容celery作为funboost的broker,是为了打消有的人对funboost的调度核心的稳定性的疑虑。
你可以看文档2.6章节funboost vs celery控制变量法性能对比,以及2.9章节,funboost到底为什么性能比celery高几十倍?太离谱了,太假了是吗?











